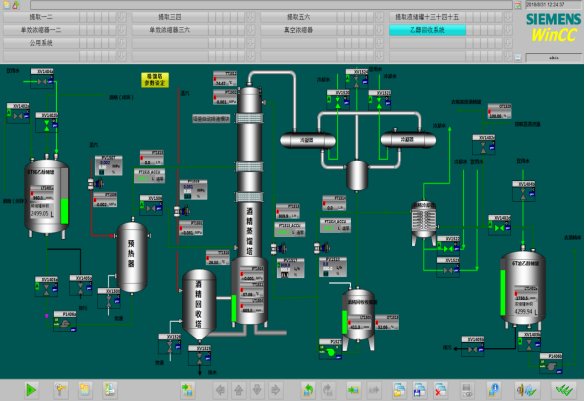
图3 龙血竭数字化提取生产线提取文章源自数字孪生可视化-http://www.hjcool.com/535.html
图4 龙血竭数字化过滤储液罐文章源自数字孪生可视化-http://www.hjcool.com/535.html
(一)经济效益分析。建立龙血竭数字化提取生产线,实现生产工艺参数(包括温度、压力、流量、液位)的自动检测和控制,以行业水平为基点。2019年较2017年相比,用电量下降50%左右,生物质燃料下降77.29%,用水量下降87.84%,酒精耗量下降75.16%,人工费下降59.08%,龙血竭浸膏生产提高290%,年生产成本下降约400万元,降低三废排放10%以上。龙血竭制剂是公司主要产品,品种年纳税贡献2000万元以上。文章源自数字孪生可视化-http://www.hjcool.com/535.html
(二)社会效益分析。一是提升行业领域发展水平,为中药生产实现现代化提供了有益和可视的良好典范,有利于推动生产技术进步和现代化、规范化生产。二是推动规范化、标准化生产经营,促进建立新型服务机制和服务模式,通过自动化、信息化技术与生产工艺的相结合,实现了中药生产全生命周期自动化管理,实现产品的可追溯性,减少生产操作误差,提高产品的透明度,保障产品稳定的同时也提高了消费者的信任度,为患者提供高品质的安全有效的药物。三是提升了效率,数字化技术的应用,人均产值增长近四倍。文章源自数字孪生可视化-http://www.hjcool.com/535.html
文章源自数字孪生可视化-http://www.hjcool.com/535.html
文章源自数字孪生可视化-http://www.hjcool.com/535.html
文章源自数字孪生可视化-http://www.hjcool.com/535.html
文章源自数字孪生可视化-http://www.hjcool.com/535.html


评论